Skip to main content

[Date Prev][Date Next][Thread Prev][Thread Next][Date Index][Thread Index] [List Home]
Re: [mosquitto-dev] How can I understand which version my Mosquitto Broker uses of MQTT?

Thank you for your answer, I don’t see an evidence that I’m not using 5.0 but I couldn’t find where to configure my client for specifically to v5.0, so that was why I asked this question. Thanks again.

3 Tem 2021 Cmt, saat 20:16 tarihinde Dustin Sallings <dustin@xxxxxxx> şunu yazdı:


On Sat, Jul 3, 2021 at 7:55 AM Baran Gürsoy <barangursoy6@xxxxxxxxx> wrote:

I'm a beginner in MQTT, and I'm trying to use Eclipse Mosquitto's broker. I know it has a support for MQTT v5.0 but I can't figure out which version I use while publishing/receiving messages. I want to use MQTT 5.0. Can you help me? 

If you configure your client for v5 and use v5 features, then you should be good.  Are you seeing evidence that you're not using protocol versions you need?
 

Also, is there any good dashboards for monitoring Mosquitto brokers? I know there isn't any built-in dashboards so, I'm open to recommendations.


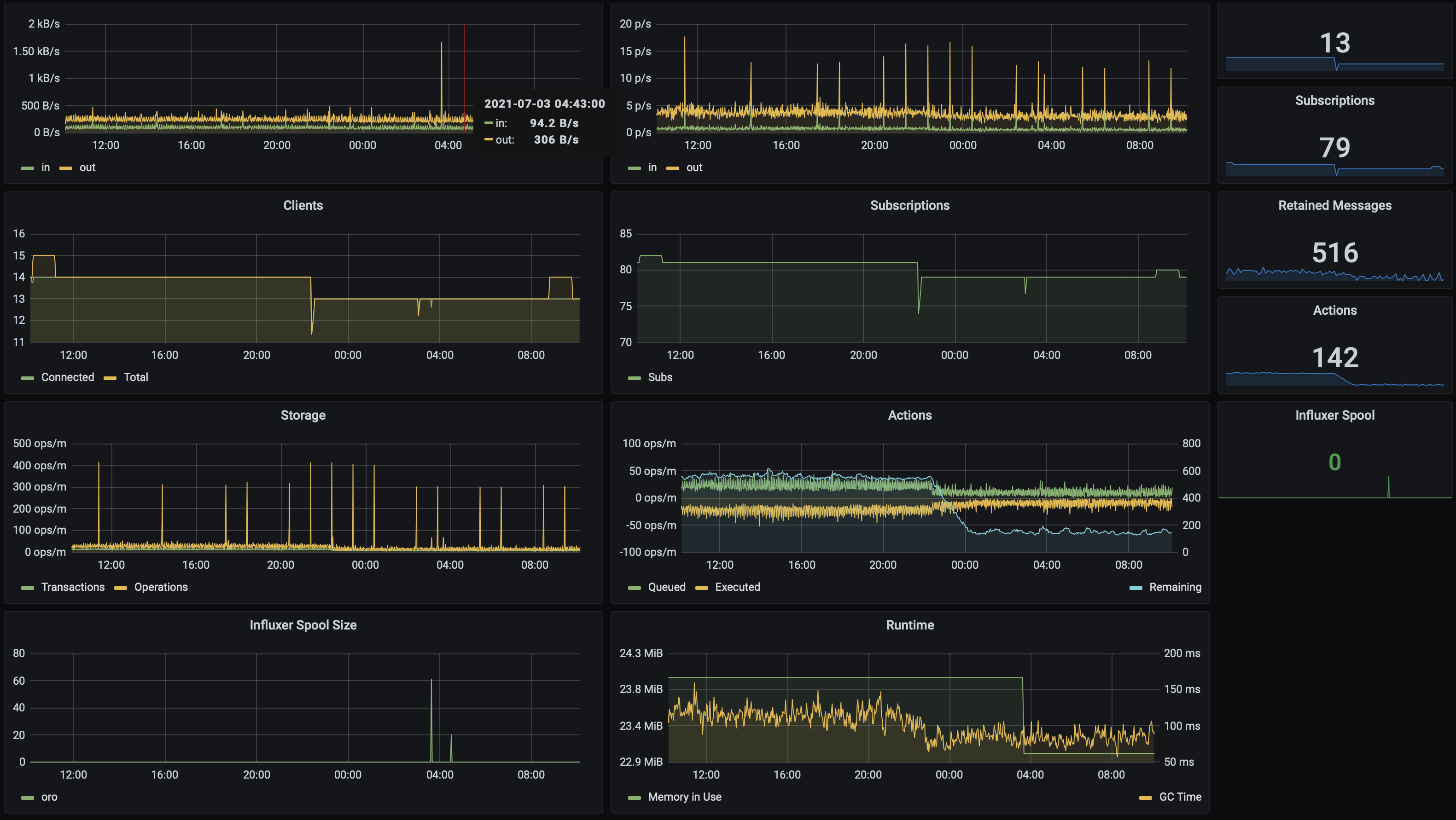
I've written my own broker, but I modeled a few $SYS vars from mosquitto and ingested them into influxdb to build something like this in grafana:

Screen Shot 2021-07-03 at 10.09.40.png

It's a bit bespoke, but if you're moving telemetry data around through mqtt, it makes sense to funnel that data into a time series database (like influxdb) and then display the data with something like grafana.  If you have the parts, mosquitto should meet you most of the way by publishing useful data.
 
_______________________________________________
mosquitto-dev mailing list
mosquitto-dev@xxxxxxxxxxx
To unsubscribe from this list, visit https://www.eclipse.org/mailman/listinfo/mosquitto-dev

Back to the top